最近更新时间:2022-04-01
风险总览页面以图表的形式从总体上预览系统风险项,可以使您更直观的感受到系统现存问题。风险总览页主要由以下几部分组成:
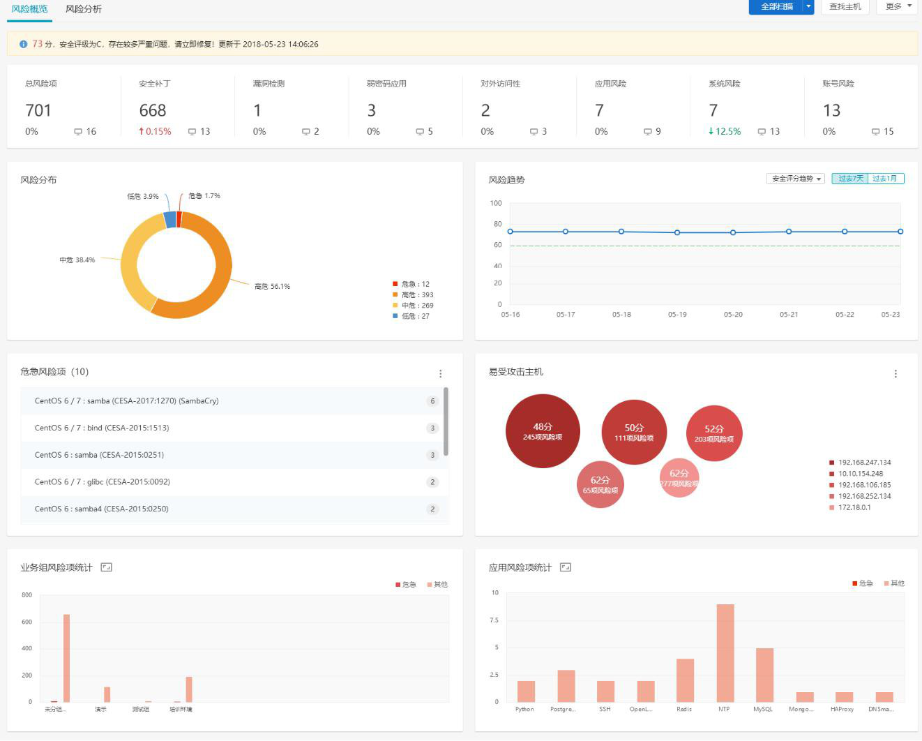
风险概况:按照系统总体风险情况进行评估打分。
风险趋势:反映过去一段时间风险评分的变化趋势。
风险类别统计:反映不同类别的风险项的统计情况。
应用的风险项统计:反映不同“应用”的风险项的统计情况,这里的“应用”为泛指,可能是软件应用,如 Redis,MySQL 等等;软件包或依赖库的名称,如 glibc,OpenSSL;补丁名称与系统相关的对象,如 kernel,Linux,bash 等等。
易受攻击主机列表:查看最易遭受攻击的主机。
危急风险项:展示风险最大,最应该被修复的风险项。最应该被修复的衡量标准为危险程度最高(危急),且影响的主机的资产等级高。
业务组的风险项统计:反映不同业务组的主机的风险项统计情况。
